Optymalizacja WordPress: LiteSpeed Cache + Redis
Strona WordPress bez cache przy zwiększonym ruchu zwraca błędy 503 i przestaje działać. Po włączeniu LiteSpeed Cache z Redis ta sama strona obsługuje 38× więcej żądań przy 40× krótszym czasie odpowiedzi.
Poniższy poradnik pokazuje jak w kilka minut skonfigurować cache na hostingu Joton oraz wyjaśnia dlaczego te technologie dają tak znaczącą poprawę wydajności.
Testowana strona
Parametry środowiska:
- WordPress z Elementorem (najnowsza wersja)
- PHP 8.5
- Hosting współdzielony Joton.io
- Test obciążeniowy: 50 równoczesnych użytkowników przez 60 sekund (narzędzie Locust)
Bez cache strona zwracała błędy przy już 50 użytkownikach. Z cache obsługuje ruch bez problemów.
Wyniki testów
Przed włączeniem cache

| Metryka | Wartość |
|---|---|
| Żądania na sekundę | 44.52 req/s |
| Średni czas odpowiedzi | 1043 ms |
| Mediana (P50) | 1000 ms |
| P95 | 2000 ms |
| P99 | 2200 ms |
| Maksymalny czas | 2955 ms |
| Błędy | 32% (503 Service Unavailable) |
| Liczba żądań | 3231 |
Przy 50 użytkownikach serwer nie nadążał z przetwarzaniem żądań. Co trzecie żądanie kończyło się błędem 503 - strona była praktycznie niedostępna.
Po włączeniu LiteSpeed Cache + Redis

| Metryka | Wartość |
|---|---|
| Żądania na sekundę | 1717.51 req/s |
| Średni czas odpowiedzi | 26 ms |
| Mediana (P50) | 25 ms |
| P95 | 39 ms |
| P99 | 58 ms |
| Maksymalny czas | 283 ms |
| Błędy | 0% |
| Liczba żądań | 103 981 |
Porównanie wyników
| Metryka | Przed | Po | Poprawa |
|---|---|---|---|
| Przepustowość | 44.52 req/s | 1717.51 req/s | 38.6× więcej |
| Średni czas odpowiedzi | 1043 ms | 26 ms | 40× szybciej |
| P95 | 2000 ms | 39 ms | 51× szybciej |
| P99 | 2200 ms | 58 ms | 38× szybciej |
| Błędy | 32% | 0% | 100% dostępność |
Wyniki GTmetrix (Core Web Vitals)
Locust mierzy wydajność serwera pod obciążeniem. GTmetrix mierzy doświadczenie użytkownika - jak szybko strona się ładuje i wyświetla w przeglądarce.
Przed włączeniem cache

| Metryka | Wartość | Ocena |
|---|---|---|
| GTmetrix Grade | B | 73% Performance |
| First Contentful Paint (FCP) | 807 ms | |
| Largest Contentful Paint (LCP) | 807 ms | |
| Total Blocking Time (TBT) | 138 ms | |
| Cumulative Layout Shift (CLS) | 0.40 | |
| Time to First Byte (TTFB) | 280 ms | |
| Fully Loaded | 4.7 s | |
| Rozmiar strony | 3.01 MB | |
| Liczba żądań | 141 |
Strona bez cache ładuje się prawie 5 sekund. Przeglądarka musi pobrać 141 plików o łącznym rozmiarze 3 MB.
Po włączeniu LiteSpeed Cache + Redis

| Metryka | Wartość | Ocena |
|---|---|---|
| GTmetrix Grade | A | 100% Performance |
| First Contentful Paint (FCP) | 370 ms | |
| Largest Contentful Paint (LCP) | 370 ms | |
| Total Blocking Time (TBT) | 11 ms | |
| Cumulative Layout Shift (CLS) | 0 | |
| Time to First Byte (TTFB) | 106 ms | |
| Fully Loaded | 595 ms | |
| Rozmiar strony | 457 KB | |
| Liczba żądań | 12 |
Porównanie GTmetrix
| Metryka | Przed | Po | Poprawa |
|---|---|---|---|
| GTmetrix Grade | B (73%) | A (100%) | +27 punktów |
| Fully Loaded | 4.7 s | 595 ms | 7.9× szybciej |
| LCP | 807 ms | 370 ms | 2.2× szybciej |
| TTFB | 280 ms | 106 ms | 2.6× szybciej |
| Rozmiar strony | 3.01 MB | 457 KB | 6.6× mniejszy |
| Liczba żądań | 141 | 12 | 11.8× mniej |
| CLS | 0.40 | 0 | Brak przeskoków |
Co oznaczają metryki GTmetrix
Core Web Vitals to metryki Google używane do oceny jakości strony:
| Metryka | Co mierzy | Dobry wynik |
|---|---|---|
| LCP (Largest Contentful Paint) | Kiedy główna treść jest widoczna | < 2.5 s |
| FCP (First Contentful Paint) | Kiedy cokolwiek pojawia się na ekranie | < 1.8 s |
| TBT (Total Blocking Time) | Jak długo strona jest "zamrożona" | < 200 ms |
| CLS (Cumulative Layout Shift) | Czy elementy przeskakują podczas ładowania | < 0.1 |
| TTFB (Time to First Byte) | Jak szybko serwer odpowiada | < 200 ms |
Dlaczego te metryki są ważne?
- SEO - Google używa Core Web Vitals jako czynnika rankingowego
- Konwersje - każda sekunda opóźnienia zmniejsza konwersję o 7%
- Bounce rate - 53% użytkowników opuszcza stronę która ładuje się dłużej niż 3 sekundy
Co zrobiło największą różnicę:
- Łączenie plików CSS/JS - z 141 żądań do 12 (mniej round-tripów do serwera)
- Minifikacja - rozmiar z 3 MB do 457 KB (szybsze pobieranie)
- Page cache - TTFB z 280 ms do 106 ms (serwer odpowiada szybciej)
- Lazy loading - CLS z 0.40 do 0 (obrazki nie przesuwają treści)
Jak czytać wyniki Locust
Locust to narzędzie do testów obciążeniowych - symuluje wielu użytkowników odwiedzających stronę jednocześnie. Wyniki pokazują jak strona radzi sobie pod presją.
Przepustowość (req/s)
Requests per second - ile żądań serwer obsługuje w ciągu sekundy.
- 44.52 req/s (przed) - serwer obsługiwał ~45 żądań na sekundę, ale przy tym generował błędy
- 1717.51 req/s (po) - serwer obsługuje ~1700 żądań na sekundę bez błędów
Im wyższa wartość, tym więcej użytkowników strona może obsłużyć jednocześnie. Wzrost z 45 do 1700 req/s oznacza, że strona może przyjąć 38× więcej ruchu zanim zacznie mieć problemy.
Czas odpowiedzi i percentyle
Czas odpowiedzi to ile milisekund serwer potrzebuje na wygenerowanie strony. Percentyle pokazują rozkład tych czasów:
| Percentyl | Znaczenie | Przed | Po |
|---|---|---|---|
| P50 (mediana) | Połowa żądań była szybsza | 1000 ms | 25 ms |
| P95 | 95% żądań było szybszych | 2000 ms | 39 ms |
| P99 | 99% żądań było szybszych | 2200 ms | 58 ms |
Dlaczego P95 i P99 są ważne?
Średnia może być myląca - jeśli 99 żądań trwa 10 ms, a jedno 10 000 ms, średnia wynosi 109 ms, ale użytkownik który trafił na to jedno żądanie czekał 10 sekund.
- P95 = 39 ms oznacza, że 95% użytkowników dostanie stronę w mniej niż 39 ms
- P99 = 58 ms oznacza, że nawet "pechowi" użytkownicy (1 na 100) czekają maksymalnie 58 ms
Przed optymalizacją P99 wynosił 2200 ms - co dziesiąty użytkownik czekał ponad 2 sekundy.
Błędy 503 Service Unavailable
Błąd 503 oznacza, że serwer jest przeciążony i nie może obsłużyć żądania. W naszym teście:
- Przed: 32% żądań kończyło się błędem 503 - co trzeci użytkownik widział stronę błędu
- Po: 0% błędów - każde żądanie zostało obsłużone
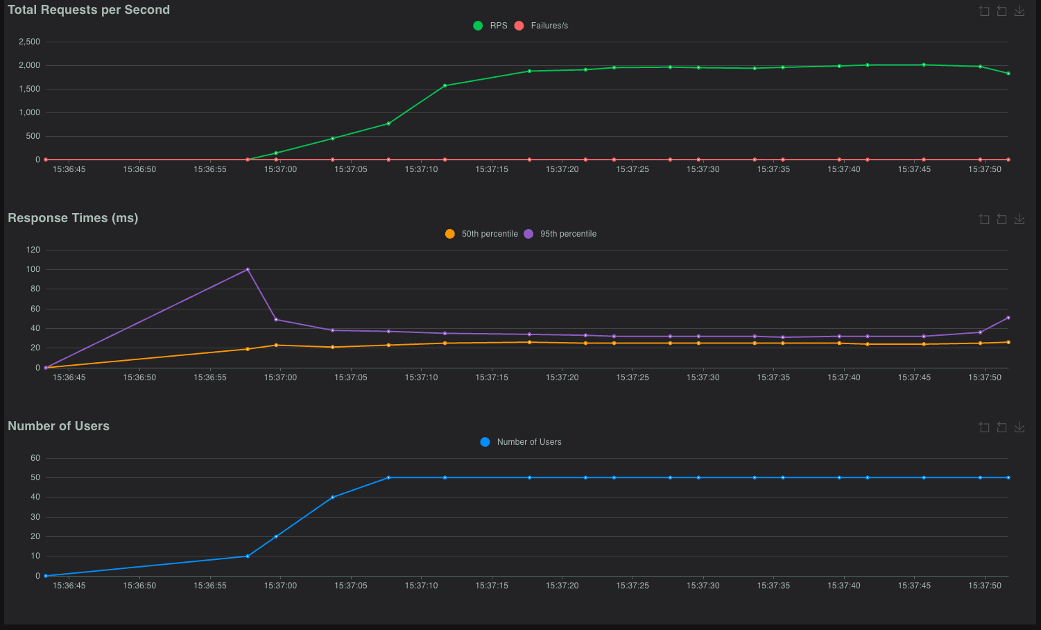
Jak czytać wykresy Locust
Górny wykres (Total Requests per Second):
- Zielona linia (RPS) - ile żądań serwer obsługuje
- Czerwona linia (Failures/s) - ile żądań kończy się błędem
- Przed: zielona i czerwona linie blisko siebie = dużo błędów
- Po: czerwona linia na zero = brak błędów
Środkowy wykres (Response Times):
- Pomarańczowa linia (50th percentile) - typowy czas odpowiedzi
- Fioletowa linia (95th percentile) - czas dla wolniejszych żądań
- Przed: linie na poziomie 1000-2000 ms
- Po: linie na poziomie 20-50 ms
Dolny wykres (Number of Users):
- Pokazuje ile wirtualnych użytkowników było aktywnych
- W obu testach: 50 użytkowników
Dlaczego strona bez cache jest wolna
Każde wejście na stronę WordPress bez cache uruchamia następujący proces:
Żądanie użytkownika
↓
Serwer WWW (LiteSpeed)
↓
PHP (uruchomienie interpretera)
↓
WordPress (ładowanie jądra, wtyczek, motywu)
↓
Zapytania do bazy danych MySQL (10-50+ zapytań)
↓
Generowanie HTML przez PHP
↓
Odpowiedź do użytkownikaTypowe czasy:
- Uruchomienie PHP: 10-50 ms
- Ładowanie WordPress: 50-200 ms
- Zapytania MySQL: 50-500 ms (zależnie od złożoności strony)
- Generowanie HTML: 100-500 ms
Suma: 200-1200 ms na każde żądanie
Przy 50 równoczesnych użytkownikach serwer musi wykonać tę operację 50 razy jednocześnie. Zasoby (CPU, RAM, połączenia do bazy) szybko się kończą i serwer zaczyna odrzucać żądania (błąd 503).
Jak działa LiteSpeed Cache
LiteSpeed Cache to wtyczka stworzona przez LiteSpeed Technologies - producenta serwera WWW na którym działa hosting Joton. Kluczowa różnica względem innych wtyczek cache: działa na poziomie serwera, nie PHP.
Cache na poziomie serwera vs PHP
Wtyczki cache oparte na PHP (WP Super Cache, W3 Total Cache):
Żądanie → Serwer WWW → PHP → Wtyczka sprawdza cache → Zwraca z cachePHP musi się uruchomić żeby sprawdzić czy strona jest w cache.
LiteSpeed Cache:
Żądanie → Serwer WWW (sprawdza cache) → Zwraca z cacheSerwer WWW sam sprawdza cache zanim uruchomi PHP. Jeśli strona jest w cache, PHP w ogóle się nie uruchamia.
Efekt: LiteSpeed Cache jest 10-100× szybszy niż wtyczki oparte na PHP.
Co robi preset Advanced
Preset Advanced włącza zestaw optymalizacji przetestowanych na tysiącach stron WordPress:
1. Page Cache (cache stron)
- Zapisuje wygenerowany HTML na dysku
- Kolejne żądania dostają gotowy plik bez uruchamiania PHP
- Automatycznie czyści cache gdy edytujesz treść w WordPress
2. Browser Cache (cache przeglądarki)
- Ustawia nagłówki HTTP mówiące przeglądarce jak długo trzymać pliki
- Obrazki, CSS, JS są pobierane tylko raz - przy kolejnych wizytach ładują się z dysku użytkownika
3. Minifikacja CSS/JS
- Usuwa zbędne spacje, komentarze i znaki z plików CSS i JavaScript
- Zmniejsza rozmiar plików o 10-30%
4. Łączenie plików CSS/JS
- Zamiast 20 małych plików CSS ładuje 1 duży
- Zmniejsza liczbę żądań HTTP (każde żądanie to dodatkowe opóźnienie)
5. Lazy Load obrazków
- Obrazki poniżej widocznego ekranu ładują się dopiero gdy użytkownik przewinie stronę
- Strona wyświetla się szybciej bo nie czeka na wszystkie obrazki
6. Optymalizacja bazy danych
- Czyści tymczasowe dane, rewizje postów, spam
- Zmniejsza rozmiar bazy i przyspiesza zapytania
Jakie zmiany wprowadza w kodzie strony
Przed (bez cache):
<link rel="stylesheet" href="/wp-content/themes/theme/style.css">
<link rel="stylesheet" href="/wp-content/plugins/elementor/assets/css/frontend.css">
<link rel="stylesheet" href="/wp-content/plugins/woocommerce/assets/css/woocommerce.css">
<!-- ... 15 kolejnych plików CSS ... -->
<script src="/wp-includes/js/jquery/jquery.min.js"></script>
<script src="/wp-content/plugins/elementor/assets/js/frontend.js"></script>
<!-- ... 20 kolejnych plików JS ... -->Po (z LiteSpeed Cache):
<link rel="stylesheet" href="/wp-content/litespeed/css/abc123.css">
<script src="/wp-content/litespeed/js/def456.js" defer></script>
<img src="placeholder.svg" data-src="/wp-content/uploads/photo.jpg" class="lazyload">Zmiany:
- 18 plików CSS → 1 zminifikowany plik
- 22 pliki JS → 1 zminifikowany plik z atrybutem
defer(nie blokuje ładowania strony) - Obrazki mają
data-srczamiastsrc(lazy loading)
Jak działa Redis Object Cache
Czym jest Object Cache w WordPress
WordPress podczas generowania strony wykonuje wiele zapytań do bazy danych:
- Pobierz ustawienia strony
- Pobierz menu nawigacyjne
- Pobierz widgety z sidebara
- Pobierz dane użytkownika (jeśli zalogowany)
- Pobierz treść strony
- Pobierz komentarze
- ...i dziesiątki innych
Wyniki tych zapytań WordPress zapisuje w obiektach PHP - zmiennych w pamięci. Problem: te obiekty znikają gdy PHP kończy przetwarzanie żądania. Przy następnym żądaniu wszystkie zapytania wykonują się od nowa.
Standardowy Object Cache (bez Redis)
Żądanie 1:
WordPress → MySQL: "Pobierz ustawienia" (5 ms)
WordPress → MySQL: "Pobierz menu" (3 ms)
WordPress → MySQL: "Pobierz treść" (10 ms)
→ Zapisz w pamięci PHP
→ Koniec żądania, pamięć PHP wyczyszczona
Żądanie 2 (ta sama strona, inny użytkownik):
WordPress → MySQL: "Pobierz ustawienia" (5 ms) ← te same dane, ponowne zapytanie
WordPress → MySQL: "Pobierz menu" (3 ms) ← te same dane, ponowne zapytanie
WordPress → MySQL: "Pobierz treść" (10 ms) ← te same dane, ponowne zapytanieObject Cache z Redis
Redis to serwer bazy danych działający w pamięci RAM. Dane w Redis są dostępne między żądaniami PHP:
Żądanie 1:
WordPress → Redis: "Czy masz ustawienia?" → NIE
WordPress → MySQL: "Pobierz ustawienia" (5 ms)
WordPress → Redis: "Zapisz ustawienia"
→ Koniec żądania
Żądanie 2:
WordPress → Redis: "Czy masz ustawienia?" → TAK (0.1 ms)
→ Brak zapytania do MySQLRóżnica w czasie:
- Zapytanie MySQL: 5-50 ms (dysk, parsowanie SQL, zwracanie wyników)
- Zapytanie Redis: 0.1-1 ms (pamięć RAM, prosty klucz-wartość)
Kiedy Redis najbardziej pomaga
1. Panel administracyjny WordPress
Panel admina nie może być cache'owany (każdy admin widzi inne dane). Bez Redis każde kliknięcie w panelu to 50-200 zapytań MySQL. Z Redis większość tych zapytań odpowiada cache.
2. Strony WooCommerce dla zalogowanych użytkowników
Koszyk, historia zamówień, panel klienta - te strony są spersonalizowane i nie mogą być w page cache. Redis przyspiesza zapytania o produkty, ceny, stany magazynowe.
3. Strony z dużą ilością dynamicznych danych
Fora dyskusyjne, portale członkowskie, strony z wieloma widgetami - wszędzie gdzie WordPress wykonuje dużo zapytań.
Redis na hostingu Joton
Redis w Joton działa jako lokalny serwer:
- Adres: 127.0.0.1:6379
- Bez hasła: dostęp tylko z Twojego konta (bezpieczne)
- Pamięć: przydzielona automatycznie
- Persistence: dane przeżywają restart serwera
Konfiguracja krok po kroku
1. Włączenie Redis na serwerze
- Zaloguj się do Panelu administracyjnego hostingu
- Przejdź do strony → Zaawansowane → Redis
- Kliknij Włącz Redis
Redis uruchomi się jako lokalny serwer na 127.0.0.1:6379. Nie wymaga hasła i jest dostępny tylko z Twojego konta - bezpieczna konfiguracja domyślna.
2. Instalacja LiteSpeed Cache
- W panelu WordPress przejdź do Wtyczki → Dodaj nową
- Wyszukaj LiteSpeed Cache
- Zainstaluj i aktywuj wtyczkę
3. Konfiguracja LiteSpeed Cache
- Przejdź do LiteSpeed Cache → Toolbox → Import / Export
- Kliknij Import (zaimportuje się domyślna konfiguracja dla hostingu Joton) Dotyczy to stron podłączonych do Cloudflare! Jeśli nie korzystasz z Cloudflare możesz ten krok pominąć
- Przejdź do LiteSpeed Cache → Preset
- Wybierz preset Advanced - jest to zalecany poziom cache dla większości stron (Domyślny)
Preset Advanced
Preset Advanced włącza cache strony, minimalizację CSS/JS, optymalizację obrazów i inne ustawienia. Jest bezpieczny dla większości stron WordPress i nie wymaga ręcznej konfiguracji.
4. Włączenie Object Cache (Redis)
- Przejdź do LiteSpeed Cache → Cache → Object
- Włącz Object Cache:
ON - Ustaw Method:
Redis - Host:
127.0.0.1 - Port:
6379 - Zapisz zmiany
Sprawdź status - powinien pokazywać Connected na zielono.
Kiedy cache nie pomoże
Cache stron działa dla treści która jest taka sama dla wszystkich użytkowników:
| Można cache'ować | Nie można cache'ować |
|---|---|
| Strona główna | Koszyk (/cart/) |
| Podstrony informacyjne | Checkout (/checkout/) |
| Wpisy blogowe | Panel klienta (/my-account/) |
| Strony produktów | Wyniki wyszukiwania |
| Kategorie i archiwa | Strony z tokenami CSRF |
Dla stron które nie mogą być cache'owane, Redis Object Cache nadal pomaga - przyspiesza zapytania do bazy danych nawet gdy cała strona musi być generowana dynamicznie.
Przykład - strona koszyka WooCommerce:
- Bez Redis: 80 zapytań MySQL × 5 ms = 400 ms tylko na bazę danych
- Z Redis: 80 zapytań, 70 z cache × 0.5 ms + 10 do MySQL × 5 ms = 85 ms
Rozwiązywanie problemów
Strona wygląda źle po włączeniu cache
Niektóre motywy lub wtyczki mogą nie działać poprawnie z minifikacją CSS/JS.
- Przejdź do LiteSpeed Cache → Toolbox → Purge
- Kliknij Purge All
- Wyczyść cache przeglądarki (Ctrl+Shift+R)
Jeśli problem pozostaje:
- Przejdź do LiteSpeed Cache → Page Optimization
- Wyłącz CSS Minify lub JS Minify
- Wyczyść cache ponownie
Zmiany nie są widoczne
LiteSpeed Cache automatycznie czyści cache przy edycji w WordPress. Jeśli zmieniasz pliki ręcznie (FTP/SSH):
- Przejdź do LiteSpeed Cache → Toolbox → Purge
- Kliknij Purge All
Redis nie łączy się
- Sprawdź czy Redis jest włączony w panelu hostingu
- Upewnij się że host to
127.0.0.1(nielocalhost) - Port:
6379 - Hasło: puste (zostaw puste pole)
Strona działa wolno mimo cache
Sprawdź czy cache działa:
- Otwórz stronę w trybie incognito
- Sprawdź nagłówki HTTP (DevTools → Network → kliknij na żądanie → Headers)
- Szukaj nagłówka
X-LiteSpeed-Cache: hit
Jeśli widzisz miss zamiast hit:
- Strona może być wykluczona z cache (sprawdź ustawienia)
- Możesz być zalogowany (zalogowani użytkownicy nie dostają cache)
- Strona ma parametry GET które wykluczają ją z cache
Podsumowanie
Co zyskujesz
| Aspekt | Bez cache | Z LiteSpeed Cache + Redis |
|---|---|---|
| Czas ładowania strony | 1-3 sekundy | 25-50 ms |
| Żądania na sekundę | ~45 req/s | ~1700 req/s |
| Stabilność przy ruchu | Błędy 503 przy 50 użytkownikach | Stabilna praca |
| Zużycie zasobów serwera | Wysokie (każde żądanie = PHP + MySQL) | Niskie (cache z pamięci) |
Dla kogo to rozwiązanie
Idealne dla:
- Strony na Elementorze, Divi, WPBakery i innych page builderach
- Sklepy WooCommerce
- Blogi i portale informacyjne
- Strony firmowe
Działa na każdej stronie WordPress - preset Advanced jest przetestowany na tysiącach instalacji i nie wymaga ręcznej konfiguracji.
Kiedy warto włączyć
- Od razu - nie ma powodu żeby czekać. Cache przyspiesza stronę dla każdego użytkownika
- Przed kampanią marketingową - jeśli spodziewasz się zwiększonego ruchu
- Gdy strona jest wolna - cache to pierwsza rzecz do sprawdzenia
- Gdy widzisz błędy 503 - serwer jest przeciążony, cache zmniejszy obciążenie
Ile czasu zajmuje konfiguracja
| Krok | Czas |
|---|---|
| Włączenie Redis w panelu hostingu | 30 sekund |
| Instalacja LiteSpeed Cache | 1 minuta |
| Wybór presetu Advanced | 30 sekund |
| Konfiguracja Object Cache | 1 minuta |
| Suma | ~3 minuty |
Trzy minuty konfiguracji za 38× większą przepustowość i 40× krótszy czas odpowiedzi.
Powiązane poradniki
- Kopie zapasowe - zawsze rób backup przed zmianami
- Bezpieczeństwo WordPress - ochrona zoptymalizowanej strony
- Statystyki strony - monitorowanie wydajności